双腔式液位计

所属分类:液位仪表
浏览次数:

概述 双腔式液位计是针对双腔式双测量系统设计的,针对特殊要求的测量环境,可以选择两种不同液位计组合使用,两液位计的测量结果可以互相印证,可有效提高液位测量的准确性

13609282080
13609249724
  •  微信扫一扫咨询
一对一选型报价

概述

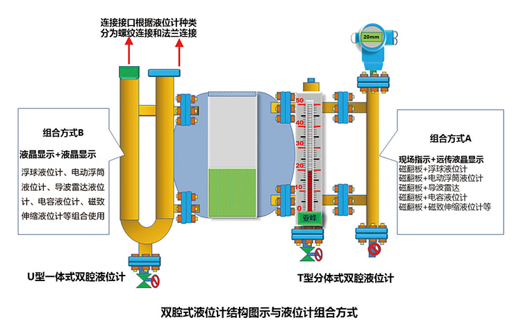
双腔式液位计是针对双腔式双测量系统设计的,针对特殊要求的测量环境,可以选择两种不同液位计组合使用,两液位计的测量结果可以互相印证,可有效提高液位测量的准确性和可靠性。在其中任何一个液位计出现故障时,不会影响另一个液位计的测量结果,液位测量更安全。

产品概述

双腔式液位计是针对双腔式双测量系统设计的,针对特殊要求的测量环境,可以选择两种不同液位计组合使用,两液位计的测量结果可以互相印证,可有效提高液位测量的准确性和可靠性。在其中任何一个液位计出现故障时,不会影响另一个液位计的测量结果,液位测量更安全。

双腔式液位计主体由两个相连通的腔体组成,按照客户需求,可分为分体式双腔体和一体式双腔体。

分体式双腔体(T型)通过法兰连接两个独立的腔体,优点是拆卸方便。一体式双腔体(U型)为一体式结构,优点是结构紧凑,泄漏点少。

1536993850419012.jpg

订货须知

1542705462335181.jpg


在线客服

关注我们 返回顶部